Guides
Home & Dashboard
The Home page is the general overview of your portal. You can find basic information about your projects in progress, pending quotes, unpaid invoices, as well as general documentation on the portal, the AvantPage newsletter, and blog.
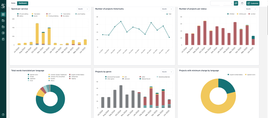
In the Dashboard tab, you will be able to customize the view by dragging and dropping the widgets and selecting the specific information you would like to see. Some examples of the graphs are:
- Total spent per service
- Overdue invoices
- Spending comparison per year
- Total number of projects
- Total words translated per language
- Number of rush projects
- Number of projects with minimum charges
